NUGEN AMB Queue < LMB upgrade
Mac OSX
Windows
Description
Description
Le module AMB Audio Management Batch Processor de NUGEN Audio est conçu pour les installations de post-production qui nécessitent un flux de travail rapide avec de grandes charges de fichiers. Le module de base fournit un profilage et une correction de loudness basés sur des fichiers, conformes aux normes ITU-R BS.1770 (CALM) et EBU R128.
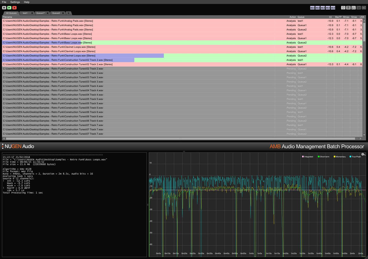
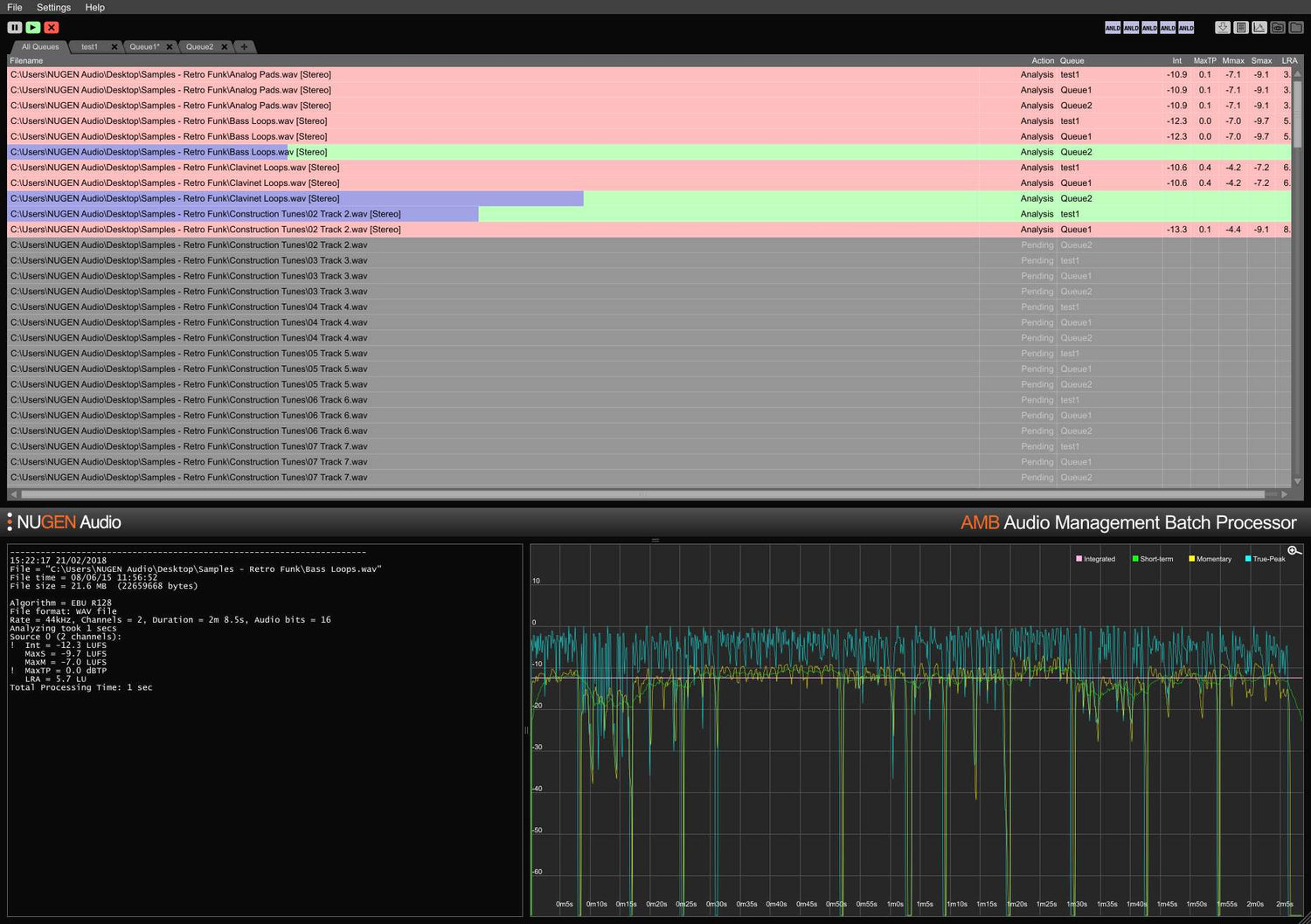
Le logiciel utilise un traitement par algorithmes multithread et plusieurs threads de traitement qui sont adressables pour la gestion parallèle des fichiers et des files d'attente. Les dossiers surveillés, les indicateurs d'avertissement, les fichiers journaux détaillés et la représentation graphique sont tous gérés depuis l'interface intuitive et flexible. Cela permet de répondre à plusieurs exigences de livraison complexes grâce à des conditions d'autocorrection détaillées, traitant généralement des fichiers à des vitesses allant jusqu'à 100 fois le temps réel.
La configuration de base de l'AMB accède à deux dossiers/files d'attente en standard et comprend deux threads de traitement indépendants qui optimisent les flux de travail en permettant à deux processus simultanés de s'exécuter en parallèle. Cela peut être étendu en utilisant l'option AMB Queue Expansion, pour un maximum de seize files d'attente, tandis que l'AMB Thread Expansion fournit des threads de traitement supplémentaires lorsque des traitements intensifs sont nécessaires.
Features
- Bactch Processing to Speed Up Workflows
- For ITU-R BS.1770 (CALM), and EBU R128
- Typically 100x Faster than Real Time
- Scalable Modular Architecture
- Loudness Profiling and Correction
- Powerful Automated System
- Automated Log Generation
- Standalone
- Fully modular processing options
- Two independent watch folders
- Two simultaneous processing threads
- Drag-and-drop interface
- Data export (text, image, XML, details, and summary)
- Analysis typically at over 100x real time
- Future-proof expansion and scalability
System Requirements
macOS
Windows


