AMB Enterprise
Mac OSX
Windows
Description
Description
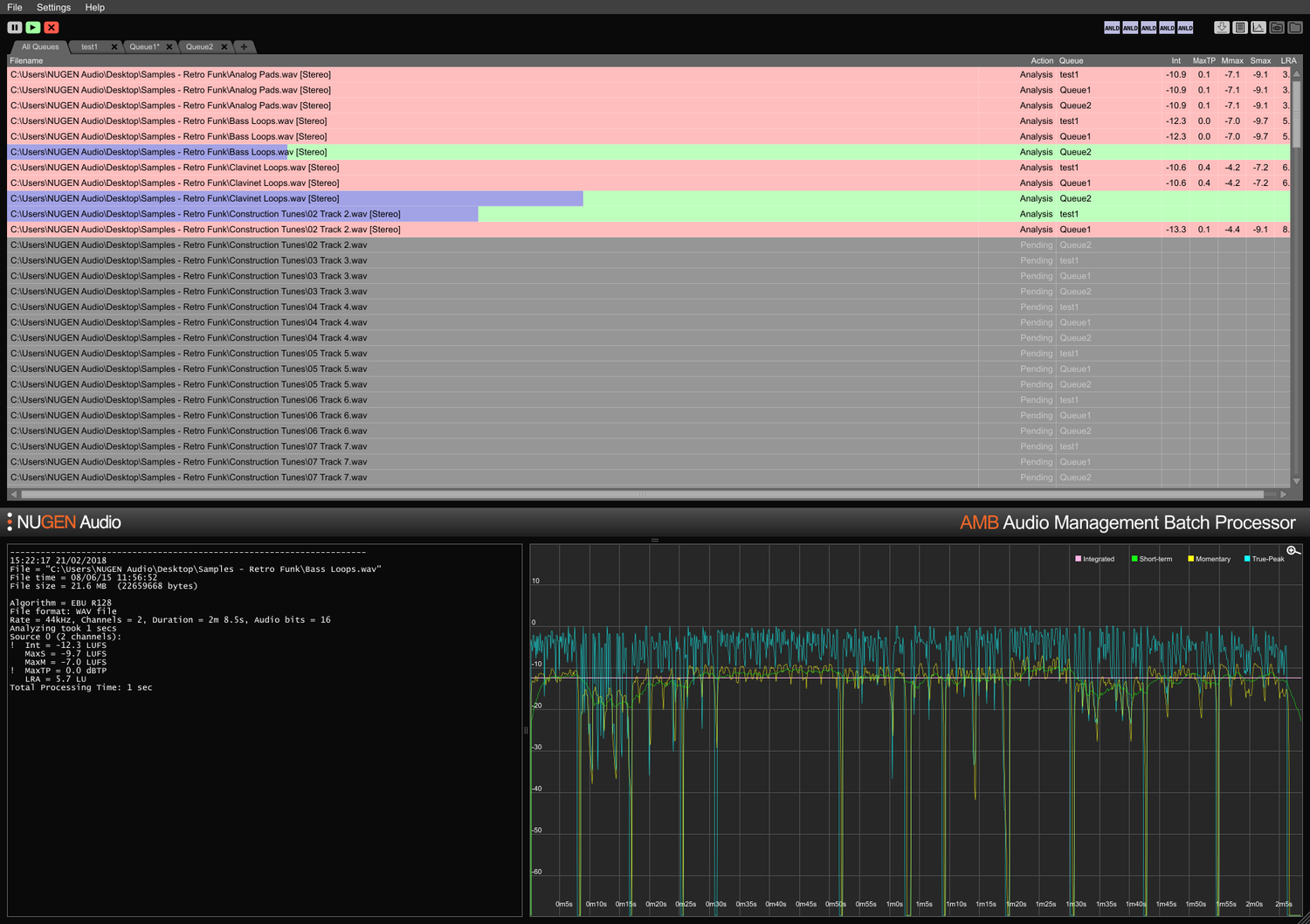
Audio Management Batch processor
Pour un fichier, ou des milliers
AMB est une application modulaire pour Windows et OSX qui permet aux installations de post-production d'accélérer considérablement les flux de travail pour une gamme de tâches différentes, y compris le upmixing et la gestion de la loudness.
AMB offre une puissance et un contrôle sans précédent grâce à un traitement d'algorithmes multithread et à plusieurs threads de traitement qui sont adressables pour la gestion parallèle des fichiers et des files d'attente.
Module de base de loudness
Profilage et correction de loudness rapides, basés sur des fichiers, conformes aux normes ITU-R BS. 1770 (CALM) et EBU R128. Dossiers surveillés, indicateurs d'avertissement, ainsi que des fichiers journaux post-mortem détaillés et des graphiques sont tous gérés depuis une interface intuitive flexible. Répondez facilement à des exigences de livraison multiples/complexes grâce à des conditions d'auto-correction détaillées, traitant généralement des fichiers à jusqu'à 100x temps réel.
Module de base de upmix
Les technologies de base du plug-in Halo Upmix acclamé de NUGEN Audio sont utilisées pour le traitement par lots, fournissant un upmixing automatique de haute qualité à 5.1 et 7.1 à partir de sources stéréo et multicanaux, avec une compatibilité de downmix exacte si nécessaire.
Extension DynApt
La technologie primée de NUGEN Audio pour l'adaptation dynamique conforme à la loudness, DynApt permet de réduire la dynamique dans l'audio tout en évitant l'introduction de problèmes de clarté du dialogue courants dans le contenu réutilisé. Cette extension permet le ciblage LRA et la réutilisation dynamique du contenu, identifie et respecte les transitions tout en préservant la clarté du dialogue, et rationalise l'adaptation des longs métrages pour la télévision, la télévision pour le web, et la radio pour le podcast.
Extensions ProRes et MXF
Avec le module ProRes, l'audio PCM est géré nativement dans tout conteneur ProRes ou .mov, laissant la vidéo et les métadonnées intactes.
Avec le module MXF, AMB gère nativement l'audio PCM dans plusieurs formats MXF (audio PCM dans les modes de fonctionnement OP-1a et OP-Atom), laissant d'autres données intactes, économisant du temps et évitant d'éventuelles erreurs de conversion de fichiers.
Extension Dolby E
Décodage et encodage natifs des fichiers Dolby E. Le module Dolby E permet à AMB de décoder des fichiers Dolby E en audio PCM et/ou d'encoder de l'audio PCM en Dolby E, avec un support complet des métadonnées Dolby.
Extension Enterprise
Automatisation complète, scripting et reporting dans AMB et intégration MAM simple. L'extension Enterprise maximise l'efficacité pour les flux de travail de réseau plus importants.
Les fonctionnalités incluent des notifications par e-mail pour l'achèvement de la file d'attente et l'échec de l'analyse, l'exécution de scripts de post-traitement et le support de la ligne de commande multiplateforme (OSX/Windows).
Extensions de file d'attente/threads
La configuration de base d'AMB accède à deux dossiers/files d'attente surveillés par défaut. Chaque extension de file d'attente fournit un dossier surveillé supplémentaire et/ou une file d'attente de traitement, jusqu'à un total de 16.
Par défaut, la configuration de base d'AMB inclut également deux threads de traitement indépendants qui optimisent les flux de travail en permettant à deux processus simultanés de s'exécuter en parallèle. Pour encore plus de puissance et d'efficacité, une extension de thread AMB peut être ajoutée ; chaque instance activera un thread de traitement supplémentaire jusqu'à un total de 16.
Pour les groupes de travail
Gagnez du temps et augmentez la précision de la vérification et de la correction de conformité. Avec AMB surveillant automatiquement les dossiers de sortie, les erreurs peuvent être détectées et corrigées, ou des indicateurs d'avertissement fournis pour garantir que les normes de qualité et les critères de conformité sont respectés en tout temps.
Plusieurs files d'attente et dossiers permettent la révision automatisée des actifs originaux pour différentes régions et normes de réseau. En utilisant l'extension DynApt optionnelle, la réutilisation automatisée du long métrage vers la télévision et vers des actifs prêts pour le web est possible, préservant la clarté du dialogue et permettant un ciblage LRA spécifique si nécessaire.
Des journaux textuels condensés et extensifs, ainsi que des journaux graphiques sont disponibles, permettant une analyse post-mortem détaillée et des preuves de conformité.
Avec la possibilité d'étendre la capacité jusqu'à 16 dossiers surveillés et files d'attente et 16 threads de processeur, AMB est une solution pérenne pour tout environnement de post-production occupé.
Pour l'ingestion et la diffusion
Automatisez l'évaluation des actifs entrants de tiers avec facilité. Le reporting et/ou la correction d'erreurs optionnels garantissent que les normes d'acceptation sont respectées sans erreur.
Entièrement extensible avec jusqu'à 16 threads de processeur et 16 dossiers capables de maintenir des critères de conformité individuels, AMB peut être dimensionné pour gérer des environnements à fort débit.
Avec la capacité de soumettre automatiquement le même fichier à plusieurs files d'attente, AMB est parfait pour la réutilisation pour plusieurs régions et environnements de diffusion, y compris le film, la télévision et les flux Internet à partir d'un seul actif original.
Les options d'extension Dolby E, MXF et ProRes permettent une gestion native de l'audio dans le conteneur. Un support complet des métadonnées, y compris les remplacements, garantit une transition fluide des fichiers à travers des systèmes MAM plus importants.
Features
- Typically over 100x real-time
- Multiple file formats supported
- Scalable modular architecture
- Loudness and upmix options
- Automated log generation
System Requirements
macOS
Windows


