LMB to AMB upgrade
Mac OSX
Windows
Standalone Application
Description
Description
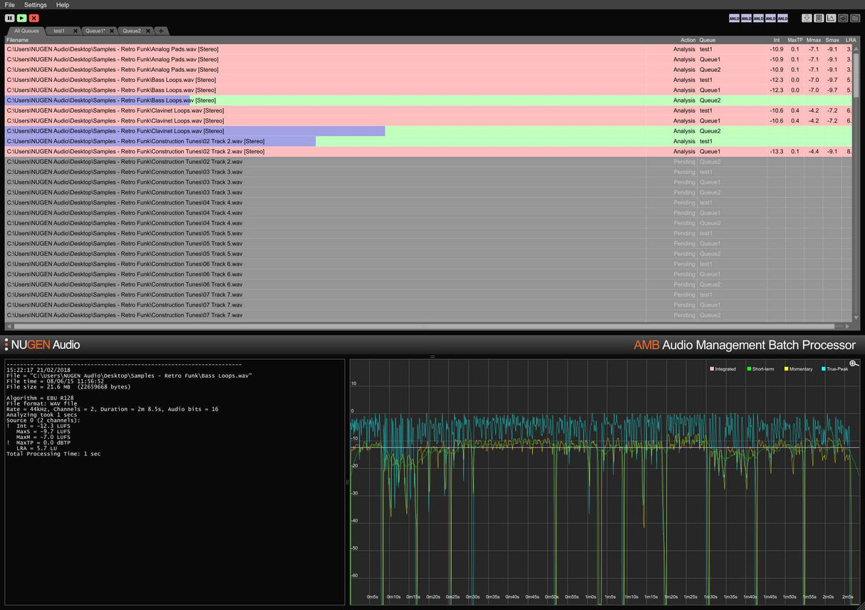
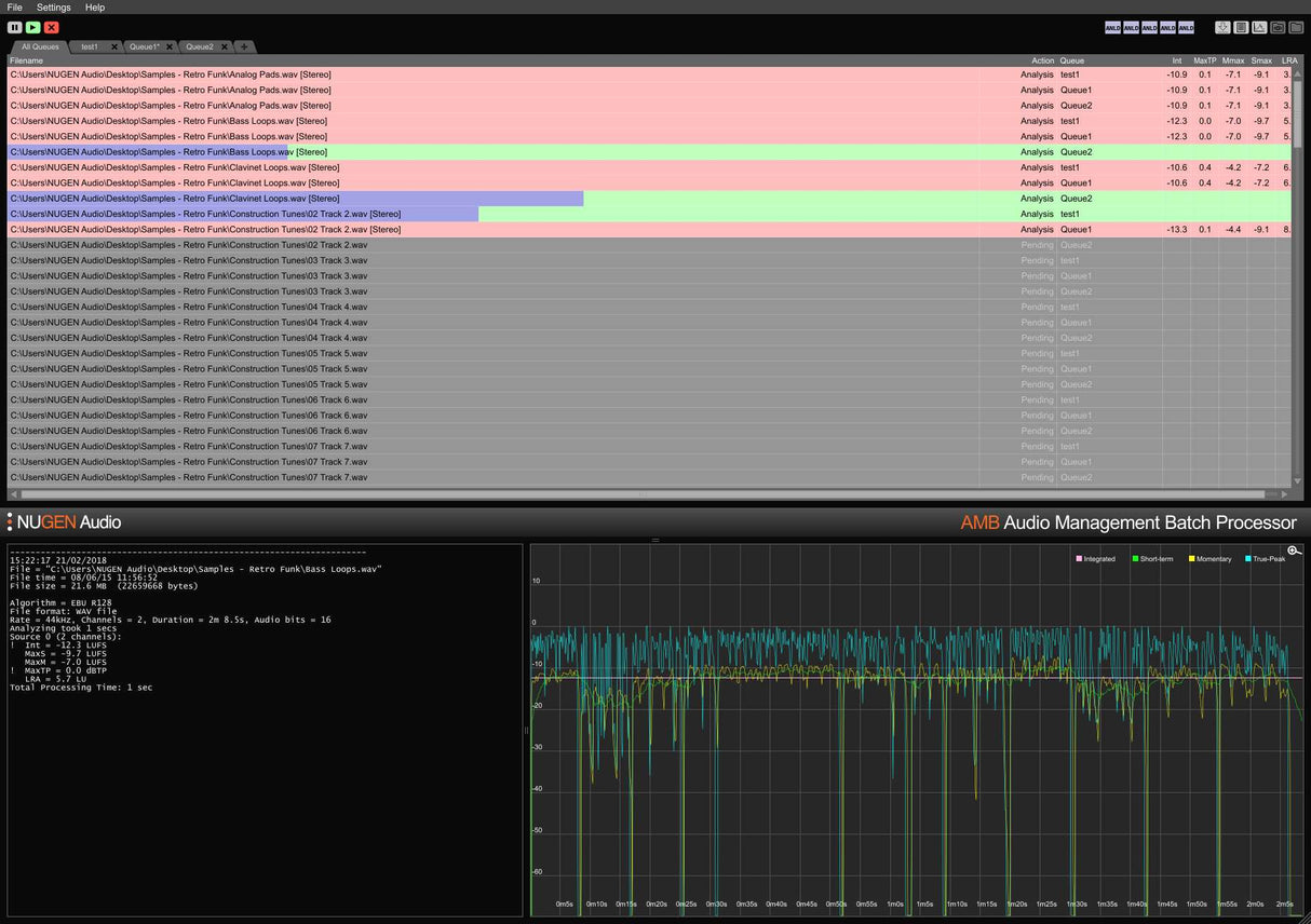
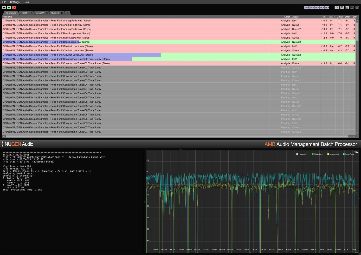
This is a special upgrade for LMB (Loudness Management Batch processor) owners to upgrade to AMB (Audio Management Batch Processor).
AMB is a modular application for Windows and OSX that enables post production facilities to speed up workflows significantly for a range of different tasks, including upmixing and loudness management.
It provides unprecedented power and control using threaded algorithm processing and multiple processing threads that are addressable for parallel file and queue handling.

